Article • Apr 4, 2023
Introducing Crankk's Local Dashboard for Gateway Management

Summary
- The Crankk Local Dashboard can be accessed locally from a PC on the same network by entering the gateway IP and port in the browser.
- The Local Dashboard provides information about the gateway's ID, model, MAC address, CPU temp, and containers.
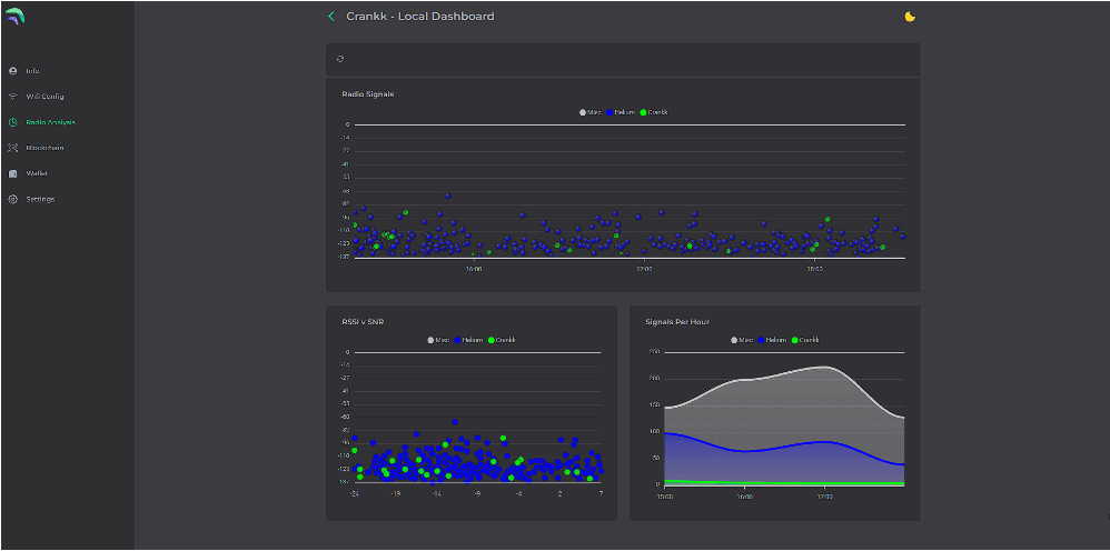
- Users can perform a radio analysis to optimize the setup for their miner.
📣 Related news
Loading news...


